
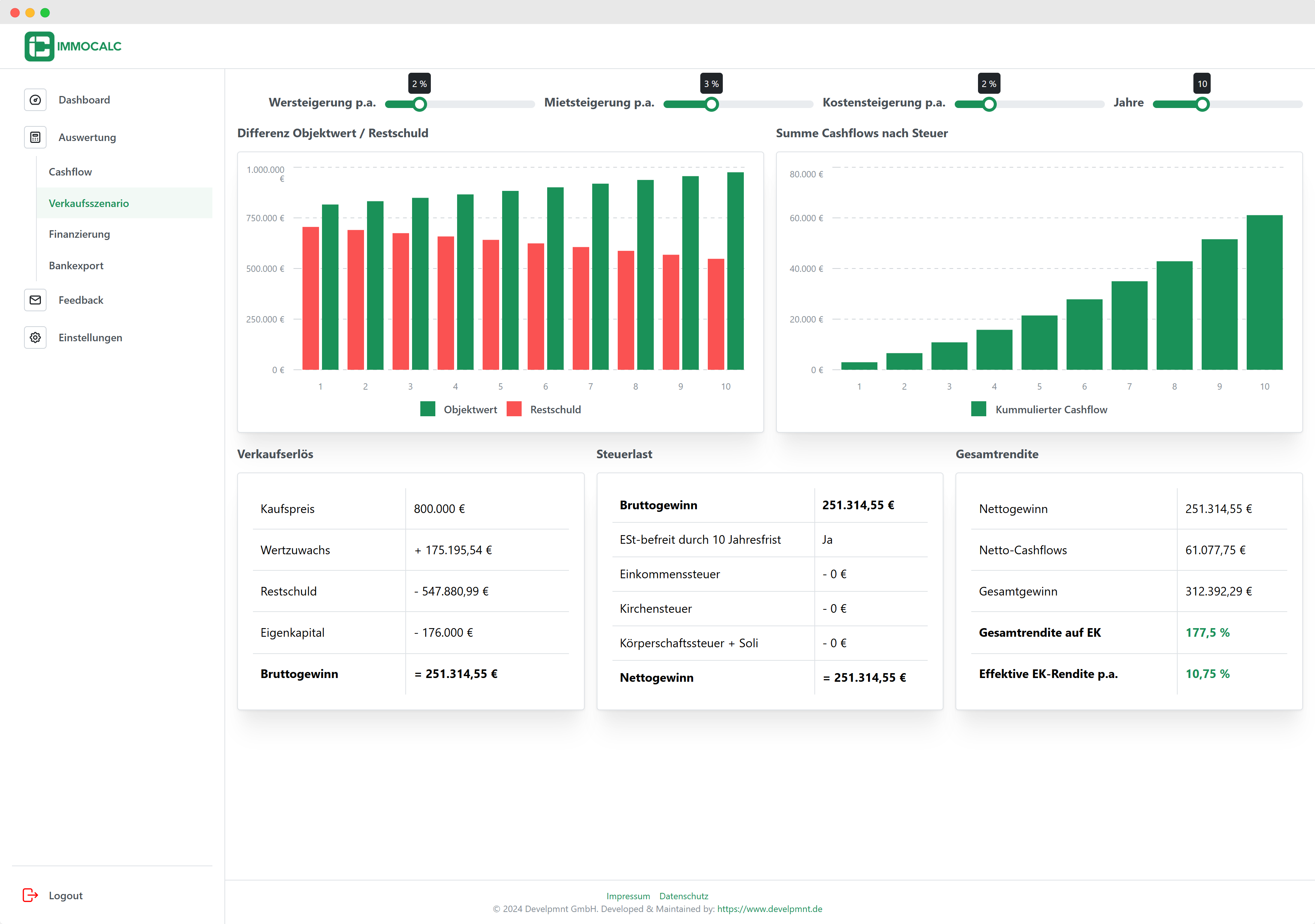
ImmoCalc bietet eine effiziente Lösung zur Berechnung von Immobilienrenditen – ohne den Einsatz komplizierter Excel-Tabellen. Über ein intuitives Dashboard können Nutzer ihre Immobilienobjekte verwalten, Renditen und Cashflows berechnen und detaillierte Finanzanalysen durchführen. Ein Berechnungs-Wizard führt schrittweise durch die Kalkulation, während Verkaufsszenarien und Finanzierungsoptionen übersichtlich visualisiert werden. Zusätzlich lassen sich die Ergebnisse als PDF für Banken exportieren.
"Die SaaS-Lösung richtet sich an Vermieter und Immobilieninvestoren: von einer kostenlosen Basisversion bis zu kostengünstigen Abos für ambitionierte Nutzer."
ImmoCalc
ImmoCalc basiert auf einem modernen und leistungsstarken Tech-Stack, der für Skalierbarkeit und Performance sorgt. Als Frontend-Framework setzen wir auf Next.js, während das Hosting über Vercel erfolgt. Diese Kombination ermöglicht es uns, die Anwendung ohne eigene Server effizient zu skalieren und global bereitzustellen. Im Backend sorgt Supabase für eine schnelle, zuverlässige Nutzererfahrung, während Mantine UI eine intuitive und ansprechende Benutzeroberfläche liefert. Mit diesem Tech-Stack stellen wir sicher, dass ImmoCalc sowohl technisch robust als auch benutzerfreundlich bleibt. Weitere Vorteile dieses Tech-Stacks erfahrt ihr in den nächsten Blogbeiträgen.


Wir haben viel Zeit in die Entwicklung von ImmoCalc gesteckt, doch uns ist klar: Kein Produkt ist von Anfang an perfekt. Deshalb freuen wir uns sehr über euer Feedback zur Nutzung der App! Direkt in der Web-App findet ihr ein integriertes Feedback-Modul, über das ihr uns unkompliziert eure Ideen und Vorschläge mitteilen und andere Ideen bewerten könnt. Vermisst ihr bestimmte Funktionen? Gibt es Bereiche, die wir verbessern können? Eure Rückmeldungen sind wertvoll, damit wir ImmoCalc stetig weiterentwickeln und optimal auf die Bedürfnisse von Vermietern und Immobilieninvestoren zuschneiden können. Wir freuen uns auf eure Vorschläge!